How to Use Lido Finance: Complete Liquid Staking ETH Tutorial (2026)
— By Tony Rabbit in Tutorials

Learn how to stake ETH with Lido Finance and receive stETH for use across DeFi. This step-by-step guide covers liquid staking, stETH yield strategies, risks, and how to unstake your Ethereum.
How to Use Lido Finance for Liquid Staking ETH - Complete Tutorial 2026
Learning how to use Lido Finance for liquid staking ETH is one of the smartest moves you can make as an Ethereum holder in 2026. Instead of locking up your ETH in a traditional validator and losing access to your capital, Lido lets you stake ETH and receive stETH - a liquid token that earns staking rewards while remaining fully usable across DeFi. This comprehensive Lido Finance liquid staking tutorial walks you through every step, from your first deposit to advanced yield strategies that maximize your returns.
What Is Lido Finance and Why Liquid Staking Matters
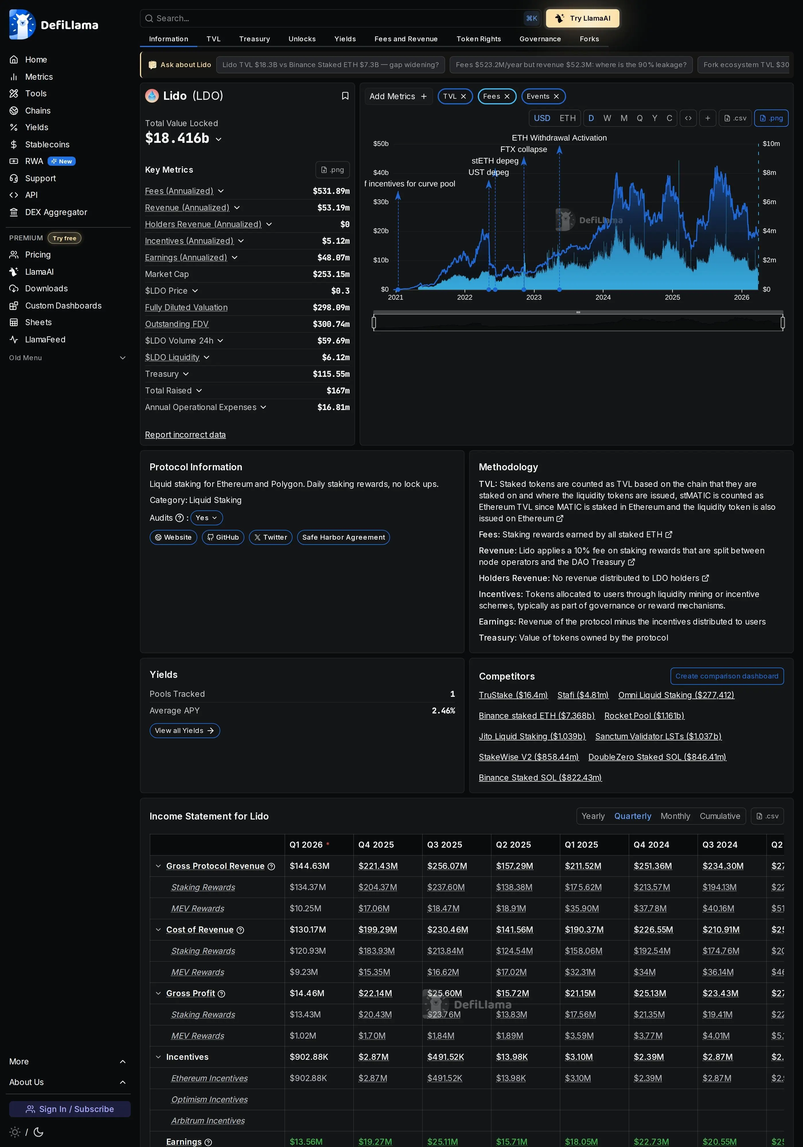
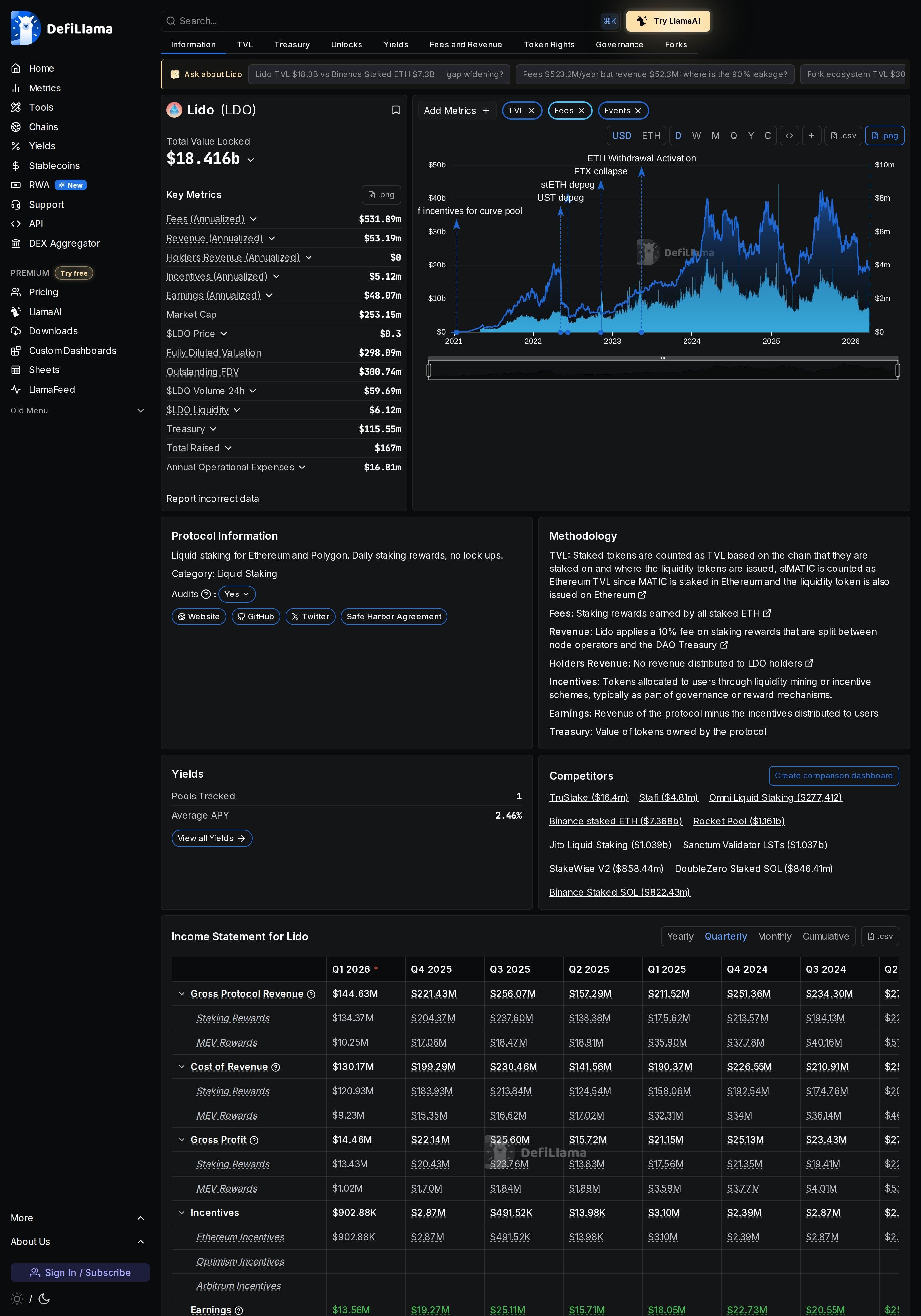
Lido Finance is the largest liquid staking protocol in all of decentralized finance. It solves a fundamental problem with Ethereum staking - when you stake ETH directly with the network, your capital becomes locked and unusable. Lido changes this by giving you stETH (staked ETH) in return for your deposit, a token that automatically accrues staking rewards and can be used across hundreds of DeFi protocols simultaneously.
Traditional Ethereum staking requires a minimum of 32 ETH (worth over $80,000 at current prices) and technical knowledge to run a validator node. Lido removes both barriers. You can stake any amount of ETH - even fractions - and Lido handles all the validator infrastructure through its network of professional node operators. Your stETH balance increases daily as staking rewards accumulate, all without any action required on your part.
The importance of liquid staking cannot be overstated. It unlocks capital efficiency that was previously impossible. With stETH, you can simultaneously earn staking rewards while using your assets as collateral on Aave, providing liquidity on Curve, or leveraging on lending platforms. This composability is what makes liquid staking through Lido a cornerstone of modern DeFi strategy.
Lido currently operates across Ethereum and has historically supported multiple chains. The protocol is governed by LDO token holders through a decentralized DAO structure, with decisions on node operator selection, fee parameters, and protocol upgrades all decided through community governance.
How Lido Finance Liquid Staking Works Under the Hood
Understanding the technical mechanics of Lido helps you appreciate both its power and its risks. When you deposit ETH into Lido, the protocol distributes your stake across a curated set of professional node operators. These operators run Ethereum validators on your behalf, earning consensus and execution layer rewards.
Lido issues stETH as a rebasing token. This means your stETH balance literally grows each day as rewards are distributed. If you deposit 10 ETH today, you might see 10.0009 stETH tomorrow, 10.0018 the day after, and so on. The rebasing happens automatically through the Lido oracle system, which reports validator rewards back to the smart contract daily.
There is also wstETH (wrapped stETH), which is a non-rebasing version. Instead of your balance increasing, the value of each wstETH token increases relative to ETH over time. wstETH is preferred in many DeFi protocols because some smart contracts do not handle rebasing tokens correctly. You can freely wrap and unwrap between stETH and wstETH at any time through the Lido interface.
Withdrawals on Lido typically take 1-5 days through the protocol's withdrawal queue. You request an unstaking, receive an NFT representing your claim, and redeem it once the withdrawal is processed. Alternatively, you can instantly sell stETH on decentralized exchanges like Curve, though this may involve a small premium or discount depending on market conditions.
Step-by-Step Guide to Staking ETH on Lido Finance
Getting started with Lido Finance liquid staking is straightforward. Follow these detailed steps to stake your first ETH and begin earning yield.
Step 1 - Prepare Your Wallet and ETH
You need an Ethereum wallet with ETH to stake. MetaMask, Rabby, Coinbase Wallet, and hardware wallets like Ledger all work perfectly. Make sure you have at least 0.01 ETH beyond what you plan to stake to cover gas fees. Lido has no minimum staking amount, but very small deposits may not be cost-effective given Ethereum gas costs.
Step 2 - Visit the Lido Staking Interface
Navigate to stake.lido.fi in your browser. This is the official Lido staking interface. Always verify the URL carefully to avoid phishing sites. Click "Connect Wallet" in the top right and select your wallet provider. Approve the connection request in your wallet.
Step 3 - Enter Your Staking Amount
On the main staking page, enter the amount of ETH you wish to stake. The interface will display the current APR (around 3.2% as of early 2026), the amount of stETH you will receive, and the estimated gas cost for the transaction. Review these details carefully before proceeding.
Step 4 - Confirm the Staking Transaction
Click "Submit" and confirm the transaction in your wallet. The gas cost will vary depending on network congestion - typically between $2-15. Once confirmed, you will receive stETH in your wallet within seconds. Your stETH balance will begin increasing with staking rewards starting from the next oracle report.
Step 5 - Verify Your stETH Balance
Check your wallet to confirm the stETH appears. In MetaMask, you may need to add the stETH token contract manually (0xae7ab96520DE3A18E5e111B5EaAb095312D7fE84). Your balance should show an amount very close to the ETH you deposited. Watch it grow over the coming days as rewards accrue.
Step 6 - Optional - Wrap to wstETH for DeFi Use
If you plan to use your staked ETH in DeFi protocols, consider wrapping your stETH to wstETH. On the Lido interface, navigate to the Wrap section, enter your stETH amount, and confirm the wrapping transaction. wstETH is more compatible with protocols like Aave, Uniswap, and Balancer because it does not rebase.
Pro Tip
Stake during weekends or early morning UTC hours when Ethereum gas prices tend to be lower. The difference can save you 50-70% on transaction costs. Use a gas tracker like etherscan.io/gastracker to find the optimal time.
Core Features of Lido Finance Explained
Automatic Reward Compounding
Unlike traditional staking where rewards need to be manually restaked, Lido's stETH rebasing mechanism effectively auto-compounds your rewards. Each day, the oracle updates your balance to include new rewards. Over a full year at 3.2% APR, your effective APY is slightly higher due to this daily compounding effect.
Withdrawal Queue System
Lido's withdrawal system allows you to unstake stETH back to ETH through an orderly queue. When you request a withdrawal, you receive a Withdrawal NFT that represents your claim. Processing typically takes 1-5 days depending on the Ethereum epoch cycle and queue length. Once ready, you claim your ETH through the Lido interface by connecting your wallet and redeeming the NFT.
Multi-Operator Validator Set
Lido distributes staked ETH across approximately 35 professional node operators, including companies like Chorus One, Figment, and P2P Validator. This diversification reduces the risk of any single operator failure or slashing event impacting your staked assets. The Lido DAO continuously evaluates and adjusts the operator set based on performance metrics.
stETH DeFi Integrations
stETH and wstETH are accepted across a vast ecosystem of DeFi protocols. You can use them as collateral on Aave and MakerDAO, provide liquidity on Curve and Balancer, trade them on Uniswap and 1inch, or use them in yield aggregators like Yearn Finance. This composability is the core value proposition of liquid staking.
Advanced Lido Finance Yield Strategies
Beyond simple staking, Lido's liquid staking tokens enable sophisticated yield strategies that can significantly amplify your returns.
Recursive Staking (Leveraged stETH)
One popular advanced strategy involves depositing stETH as collateral on Aave, borrowing ETH against it, staking the borrowed ETH on Lido to get more stETH, and repeating the cycle. This leveraged approach can boost your effective yield from 3.2% to 6-8% APR, though it introduces liquidation risk if the stETH/ETH exchange rate deviates significantly. Conservative practitioners limit themselves to 2-3 loops to manage risk.
Curve stETH/ETH Liquidity Provision
Providing liquidity to the Curve stETH/ETH pool earns you trading fees on top of your staking rewards. The pool maintains the stETH peg and is one of the deepest liquidity pools in DeFi. Combined yields from staking rewards plus Curve fees plus potential CRV incentives can reach 4-6% APR.
Pendle Yield Tokenization
Pendle Finance allows you to separate stETH's yield component from its principal. By selling the yield token (YT), you can effectively lock in your staking returns upfront. Or by buying YT, you can speculate on future staking yields with leverage. This is an advanced strategy suited for traders with strong views on staking rate direction.
Conservative Strategy
Simply stake ETH and hold stETH. Earn 3.2% APR with minimal risk. Use wstETH as collateral on Aave for borrowing needs without selling your staked position. Expected total return: 3-4% APR.
Aggressive Strategy
Recursive staking through Aave with 2-3 loops plus Curve LP provision. Higher risk from liquidation and impermanent loss, but potential returns of 6-10% APR. Requires active monitoring and rebalancing.
Lido Finance Fee Structure and Costs
Understanding Lido's fee model helps you accurately calculate your net staking returns.
| Fee Type | Amount | Details |
|---|---|---|
| Staking Fee | 10% of rewards | Split between node operators and DAO treasury |
| Deposit Fee | 0% (free) | Only pay Ethereum gas |
| Withdrawal Fee | 0% (free) | Only pay Ethereum gas |
| Wrapping/Unwrapping | 0% (free) | Only pay Ethereum gas |
Lido charges a flat 10% fee on staking rewards only - not on your principal. This fee is split 50/50 between node operators (who run the infrastructure) and the Lido DAO treasury. So if the gross staking yield is 3.5%, you receive approximately 3.15% after fees. There are no deposit, withdrawal, or wrapping fees beyond standard Ethereum gas costs.
Lido vs Rocket Pool vs Coinbase cbETH - Liquid Staking Comparison
Several liquid staking options exist for Ethereum holders. Here is how Lido compares to the most popular alternatives.
| Feature | Lido (stETH) | Rocket Pool (rETH) | Coinbase (cbETH) |
|---|---|---|---|
| TVL | $14.5B+ | $3.5B | $2.8B |
| Current APR | 3.2% | 3.0% | 2.8% |
| Fee on Rewards | 10% | 14% | 25% |
| Decentralization | Permissioned operators | Permissionless | Centralized |
| DeFi Integration | ✔ Extensive | Good | Limited |
| Token Type | Rebasing | Value-accruing | Value-accruing |
| Minimum Stake | Any amount | Any amount | Any amount |
Security Considerations for Lido Finance Users
Lido is one of the most battle-tested protocols in DeFi, but understanding the risk landscape is essential for informed staking decisions.
Smart contract risk remains the primary concern. Lido's contracts have been audited by Quantstamp, MixBytes, Sigma Prime, and others. The protocol has operated for over three years without a major exploit. However, the sheer size of Lido's TVL makes it a high-value target, and no audit can guarantee absolute security.
Validator slashing risk exists when node operators behave maliciously or experience technical failures. Lido mitigates this through diversification across 35+ operators and maintains a slashing insurance fund. To date, slashing events on Lido have been extremely rare and small in impact.
The stETH peg to ETH can temporarily deviate during extreme market conditions. In May 2022, stETH traded at a 5% discount to ETH during the Terra collapse. While the peg eventually recovered, short-term depegging can create liquidation risk for leveraged stETH positions on lending platforms.
Warning
If you use stETH as collateral for borrowing, monitor the stETH/ETH exchange rate carefully. A depeg event could trigger liquidation of your positions on lending platforms. Keep your loan-to-value ratio conservative - below 65% is recommended for leveraged stETH strategies.
Common Mistakes to Avoid with Lido Liquid Staking
Avoid these frequent errors that Lido users encounter to maximize your staking experience and returns.
1. Expecting instant withdrawals. Lido withdrawals take 1-5 days through the withdrawal queue. If you need instant access to ETH, you will need to sell stETH on a DEX, which may incur slight slippage. Plan your liquidity needs accordingly.
2. Staking tiny amounts from Ethereum mainnet. Gas fees for staking can range from $5-30. If you are staking less than $500, the gas cost represents a significant percentage of your first year's returns. Consider accumulating a larger amount before staking, or using Layer 2 bridges that offer lower costs.
3. Using stETH where wstETH is required. Some DeFi protocols do not properly handle rebasing tokens. If you deposit stETH into a protocol that expects standard ERC-20 behavior, you may lose your staking rewards. Always check whether wstETH is the recommended version for your target protocol.
4. Over-leveraging with recursive staking. Running too many loops of recursive staking amplifies your exposure to stETH depeg risk. A 3% depeg could liquidate a 5-loop position. Stick to 2-3 loops maximum and maintain a healthy margin buffer.
5. Ignoring tax implications. stETH's daily rebasing creates taxable events in many jurisdictions. Each rebase may be treated as income. Consult a crypto-savvy tax professional to understand your obligations. wstETH may offer simpler tax treatment in some regions since the balance does not change.
6. Falling for fake Lido interfaces. Always access Lido through the official URL stake.lido.fi. Never connect your wallet to Lido links shared in emails, social media DMs, or Discord messages. Bookmark the official site and use only that bookmark.
Frequently Asked Questions About Lido Finance Liquid Staking
What is the current APR for staking ETH on Lido?
As of early 2026, the Lido ETH staking APR is approximately 3.2%. This rate fluctuates based on Ethereum network activity, the number of total validators, and execution layer rewards from MEV and tips. The rate has generally trended between 3-4% throughout 2025-2026.
Is my staked ETH locked on Lido?
No. That is the entire point of liquid staking. You receive stETH which you can sell, trade, or use in DeFi at any time. To convert back to ETH, you can either use the withdrawal queue (1-5 days) or swap stETH for ETH on DEXs like Curve for instant liquidity.
What is the difference between stETH and wstETH?
stETH is a rebasing token - your balance increases daily as rewards accrue. wstETH (wrapped stETH) is a non-rebasing version where the token price increases instead. Both represent the same underlying staked ETH. wstETH is preferred for DeFi integrations because many protocols handle non-rebasing tokens more reliably.
Can I lose money staking on Lido?
While staking rewards are generally consistent, there are risk factors. Smart contract exploits (though unlikely given Lido's extensive audits), severe validator slashing events, or a significant stETH depeg could impact your returns. The ETH itself could also lose value in USD terms, though this is market risk rather than Lido-specific risk.
Is Lido decentralized?
Lido uses a semi-decentralized model. Governance is controlled by LDO token holders through a DAO. However, the node operator set is permissioned - the DAO selects which operators can run validators. This differs from fully permissionless protocols like Rocket Pool, but Lido has been progressively decentralizing through initiatives like the Staking Router.
How much ETH do I need to start staking on Lido?
There is no minimum staking amount on Lido. You can stake any fraction of ETH. However, due to Ethereum gas costs, staking amounts below $200-300 may not be cost-effective since the gas fee could represent a large portion of your first year's yield.
Does Lido support chains other than Ethereum?
Lido has historically supported multiple chains including Solana and Polygon. However, the protocol has been focusing primarily on Ethereum staking. Check the official Lido documentation for the most current multi-chain support status as offerings may change based on DAO governance decisions.
What happens to my stETH if Lido shuts down?
Lido's smart contracts are non-custodial and deployed on Ethereum. Even if the Lido team disappeared, the contracts would continue operating. You would always be able to withdraw your ETH through the smart contract's withdrawal mechanism. The decentralized nature of the protocol provides resilience against organizational failure.
Related Tutorials and Further Learning
Expand your DeFi knowledge with these complementary tutorials that pair perfectly with your Lido liquid staking strategy.